服务热线
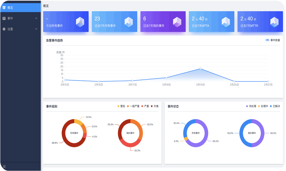
运维一体机-智能运维专家AIOps
云呐统一运维一体机-智能运维专家AIOps将人工智能应用于运维领域,基于已有的运维数据,通过大数据技术和机器学习算法,进行统一的汇聚,计算,存储。通过智能运维的能力,实现告警事件的智能预警、智能预处理。完成故障的自动化修复,从而减少了重复劳动力,降低人工操作风险,提升企业智能运维效率。
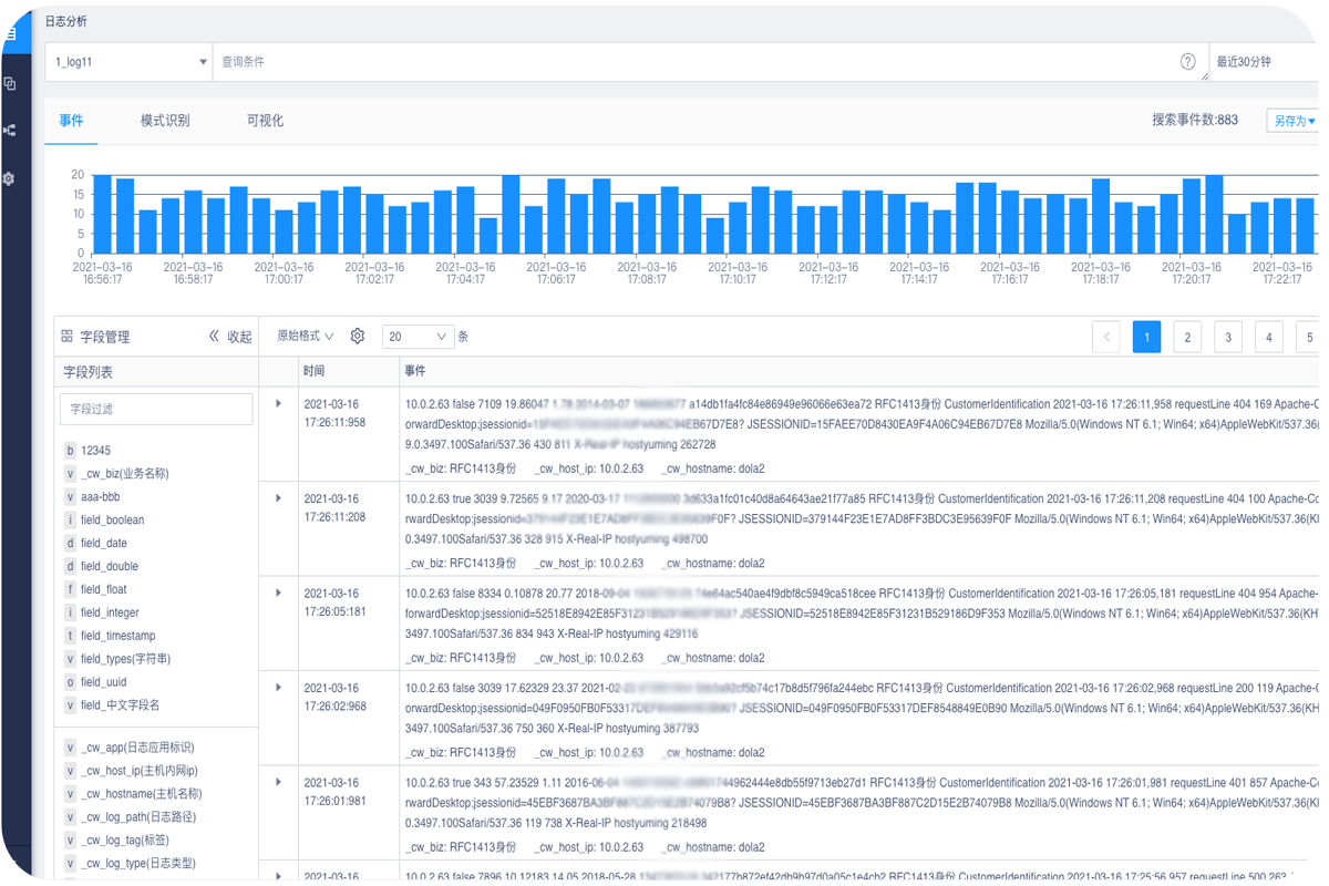
日志分析
灵活接入各类现有日志系统,基于大数据技术与智能算法,实现PB级多源、离散日志的统一采集处理、让异常预测更早更容易,并可协助用户全面分析数字化业务整体状况,提升故障根因定位。
根因分析
将不同的算法模型对场景和不同的元数据进行适配,对异常进行有效的根因定位。根因分析结果可以帮助运维工程师快速确定故障的根因,并迅速对故障进行修复,降低损失。
智能告警
通过时间序列分析、机器学习算法模型,不断提升算法的告警准确率。以智能基线为基准,能够准确预测并拟合业务趋势,基于机器学习策略进行异常检测,有效避免误报,精确发现业务异常,提升告警准确率。
自动化作业
通过脚本对发出告警的对象进行处理,完成故障的自动化修复,从而减少了重复劳动力,降低人工操作风险,提升了企业智能运维效率。
报表中心
提供简单、灵活的自助式分析和邮件订阅功能,支持数据看板的自定义快速创建,同时支持业务关键数据指标的实时呈现,从各个维度挖掘数据的价值。
【电商行业】开启电商食品行业固定资产管理新模式
【教育行业】助力上海大学温州研究院固定资产管理数字化,资产日常变动可视化
【能源行业】敦华让资源更环保低碳,云呐让钝化固定资产更数字化
【金融行业】打破部门边界,让银行固定资产管理更精细
安康中医院|医院固定资产能效一体化,设备利用率提升50%
免费体验
申请体验,开启您的企业数字化
400-0589-976